
客户服务报告终极指南
客户服务报告帮助企业追踪趋势、识别改进领域,并通过提供关于客户偏好和代理商性能的见解来做出知情决策。了解关键指标、最佳实践和增强客户服务的策略。...

客户服务报告提供对性能、改进领域和表现最佳部门的洞察。定期审查确保客户满意度和忠诚度。LiveAgent提供全面的报告功能以增强服务质量。
客户服务报告提供所有客户服务请求和相关活动的概览。它们提供关于客户支持团队的表现、可以改进的方面以及哪些部门表现出色的洞察。
客户服务报告可以包括但不限于:
使用在线客户服务软件时,定期审查报告是必须的。这样做可以帮助您改进业务实践、产品和提供的服务,同时确保满足客户的需求和期望。
考虑以下情景。您认为您的客户支持团队在处理工单方面做得很好,因为您的平均工单解决时间不到8分钟。但是,当您仔细查看并审查代理评论时,您会注意到您的代理一次又一次地收到负面评价。这可能表明他们在匆忙回答每个工单,为了速度而牺牲了服务质量。由于这样的情况非常普遍,检查您的客户服务报告是必须的,应该定期进行。
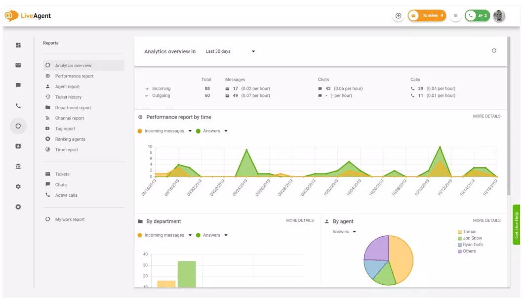
LiveAgent提供11项客户服务报告功能。详细了解下面的内容。
分析概览为您提供客户服务工作的完整概览。它让您看到使用统计、性能报告和客户满意度评分。本质上,它提供了LiveAgent中可用的每个报告(标签报告、渠道报告、代理排名)的预览。

性能报告可以让您很好地了解代理如何花费他们的时间。这些报告展示了每个代理在不同渠道上回答了多少工单,以及他们花了多长时间来回答。除了表示代理生产力外,性能报告还可以显示代理评分。它们允许您查看和比较代理在有用性、知识性和速度方面的性能。

代理排名概览是所有正面和负面代理评论的完整报告。该报告包含来自客户的评论、收到评论的日期,甚至为您提供了导航到代理在收到评论时正在解决的工单的选项。

标签报告让您了解哪些标签在您的客户服务工单中最常见。访问这样的组织化报告可以展示您的团队最常处理的问题类型,因此可以提供可操作的洞察并帮助您改进您的产品/服务。

查看特定时间范围内的所有已完成和未完成的SLA,以缩小预期提供的服务与当前提供的服务之间的差距。SLA合规性报告允许您按日期、部门和代理对所有SLA进行排序,以便您可以看到谁在完成SLA方面表现出色,谁需要改进。

SLA日志报告提供特定时间段内所有未完成和已完成的SLA的更详细视图。SLA日志显示工单请求者(客户)、工单ID、SLA开始时间、工单分配到的部门、工单分配到的代理、截止日期、关闭日期和任何剩余/逾期的SLA时间。
所有日志都可以导出为CSV文件。

代理可用性报告让您监控支持代理的可用性。查看每个代理何时在线回答工单、聊天和电话,以及持续多长时间。为了便于共享,所有代理可用性日志都可以导出为CSV文件。

代理报告为您提供所有代理活动、工作时间、销售、评论和其他指标(例如平均聊天时间或平均聊天接听时间)的整体视图。按日期、部门、渠道和代理对代理报告进行分段,以准确描述您的团队表现如何。

渠道报告让您很好地了解您的客户最常使用的支持渠道。渠道报告提供关于所有传入电子邮件、电话、实时聊天、联系表单提交、反馈表单、Facebook消息、推文等的详细信息。
渠道报告与LiveAgent中的大多数报告一样,可以以面积图、折线图、条形图和饼图的形式查看。

部门报告为您提供每个部门在不同通信渠道上收到和解决的支持工单数量的概览。该报告还可以提供关于每个部门在客户反馈和评论方面表现如何的洞察。

时间报告为您提供每个工单解决所花费的总小时数和分钟数的详细概览。在报告中,用户可以查看工单ID,甚至可以导航到工单本身、分配给工单的代理、请求的客户、日期、代理花费在解决工单上的时间、计费时间和任何其他备注。
该报告为您提供了使用过滤器的选项,可以搜索来自特定客户或代理的工单。

LiveAgent提供180多项高级帮助台功能,可以帮助您监控客户接收到的服务。我们在下面概述了其中一些功能。
尽管LiveAgent在新工单到达时确实会通知您,但有些人更喜欢在电子邮件中收到通知。设置电子邮件通知,以便您可以在以下情况下收到通知:
电子邮件通知不够?设置Slack通知。每次打开、解决或回复新工单时,您都会在Slack上收到通知。如果您离开仪表板时任何LiveAgent自动化规则已更改,Slack也可以通知您。

如前所述,LiveAgent报告可以导出为CSV文件。除此之外,LiveAgent还为您提供导出单个工单的选项。工单导出包含工单状态、客户名称、电子邮件、工单ID、部门名称和ID、代理名称和ID、标签、主题、电子邮件预览、创建日期、对话ID等。
在旅途中无法登录LiveAgent,但需要检查特定工单的进度?要求您的代理向您发送在线工单历史URL。在未启用身份验证的情况下,您可以通过简单地单击发送给您的链接来读取在线工单历史。

在线工单历史URL是客户成功官员的最爱。这是在热带地区度假时监控VIP客户的重要工单的完美工具。
LiveAgent为无限通话录音提供存储空间。如果您需要监控代理回复的质量,您可以通过收听每个通话的播放来进行。
想看看您的代理如何实时处理工单?使用聊天概览来观看您的代理如何帮助实时聊天中的客户。

LiveAgent可以兼作社交监听工具。我们的Twitter集成允许您跟踪和监控特定关键词。例如,如果您选择跟踪单词LiveAgent,每次有人在推文中使用它(无论是否被@或#提及/标记),该推文将自动转换为工单并获取到您的仪表板。这给您一个机会来监控您的客户对您的业务的间接评价。拥有这些类型的洞察将给您一个机会来改进您的产品和服务。
基准和排行榜让您了解您的客户支持代理与彼此相比的表现如何。它允许您查看代理在线多长时间、他们回复了多少消息,以及谁在一天中获得最多正面评价。

数据可以按以下方式查看:
反馈和建议允许您收集新想法和反馈以供将来开发。允许您的客户在社区论坛中讨论他们的想法,并了解他们认为真正重要的内容。
LiveAgent与40多个第三方应用程序集成,包括客户满意度软件。这类软件的一个很好的例子是Nicereply,它允许您通过NPS、CES和CSAT调查收集客户反馈。
将它们与LiveAgent的实时聊天集成,并在您的电子邮件中放置调查链接,以确保您的客户始终对代理的回复进行评分。
定期(每周或每月)审查客户服务报告和分析的主要好处是您可以看到做得很好的方面和需要改进的方面。例如,您可能会注意到您收到的实时聊天比电话更多,因此需要更好地重新分配您的资源(代理)以匹配每个通信渠道的传入工单量。
除此之外,审查这些报告还可以提供关于哪些代理需要额外培训的洞察。如果您注意到某些代理不断从客户那里获得负面反馈,而其他代理不断表现出色,这可能表明他们没有获得足够的培训,或者他们在与客户交谈时没有使用最佳实践。
审查客户服务报告可以帮助您缩小预期和提供内容之间的差距。一旦您识别这些差距并改进,您的客户肯定会注意到。随着服务的改进,客户满意度也随之提高,伴随着许多好处。
现有客户购买频率更高,花费更多,更有可能通过口碑在线和亲自向他人推荐您的业务。
服务越好,您现有的客户就越高兴。他们越高兴,就越有可能向他人推荐您的业务,这意味着更多的客户和更多的购买。本质上,这是一个无尽的循环。因此,您应该努力持续改进,您可以通过审查LiveAgent仪表板中的所有使用统计来做到这一点。
客户服务报告提供所有客户服务请求和相关活动的概览。它们提供关于客户支持团队的表现、可以改进的方面以及哪些部门表现出色的洞察。
定期审查报告有助于改进业务实践、产品和提供的服务,同时确保满足客户的需求和期望。报告可以揭示重要洞察,例如代理是否为了速度而牺牲了质量。
LiveAgent提供11项客户服务报告功能,包括分析概览、性能报告、代理排名、标签报告、SLA合规性报告、SLA日志报告、代理可用性、代理报告、渠道报告、部门报告和时间报告。
好处包括改进服务质量、提高客户满意度、识别培训需求、优化资源分配,最终通过更好的客户体验促进更多销售。

客户服务报告帮助企业追踪趋势、识别改进领域,并通过提供关于客户偏好和代理商性能的见解来做出知情决策。了解关键指标、最佳实践和增强客户服务的策略。...

LiveAgent的代理排名功能让客户对与支持代理的互动进行评分,帮助企业识别负面趋势和顶级表现者。可导出的报告使企业能够奖励和支持代理,而标签报告则揭示常见的支持问题。...

LiveAgent 的代理排名功能使客户能够对支持交互进行反馈,帮助识别负面趋势并奖励顶级代理。免费试用以通过实时评分和详细报告提高客户满意度。...